Solarmanager

Intelligentes Energiemanagement für dein Zuhause

Solarmanager Dashboard

Alles unter Kontrolle

Fünf Säulen für dein intelligentes Energiemanagement

PV-Steuerung

ML-basierte Erzeugungsprognosen und intelligente Lade-Algorithmen für maximalen Eigenverbrauch.

Wallbox-Steuerung

OCPP 1.6 & 2.0 kompatibel. Sonne- und Prognose-Lademodi für optimales Laden.

Batteriespeicher

Automatische Lade- und Entladesteuerung mit intelligenten Regeln für Marstek und weitere Speichersysteme.

Fahrzeugladung

BMW, Hyundai & Tesla Integration mit Kalenderplanung für optimale Ladezeiten.

Smart Home

Shelly-Geräte einbinden: Verbrauch einzelner Geräte messen und Verbraucher gezielt schalten.

Warum Solarmanager?

Maximaler Eigenverbrauch, minimaler Netzbezug — vollautomatisch

Intelligente Lademodi

Fünf verschiedene Lademodi passen sich an jede Situation an. Im Sonne-Modus wird die Ladeleistung in Echtzeit an die PV-Produktion angepasst — mit Reserve für den Hausverbrauch.

Der Prognose-Modus berechnet anhand von Wettervorhersagen und dem aktuellen Ladestand, wie schnell geladen werden muss, damit das Auto pünktlich zur Abfahrt voll ist — ohne unnötigen Netzbezug.

Sonne: PV-optimiertes Laden mit Hausverbrauch-Reserve
Sonne (max): Maximale PV-Leistung ins Auto
Prognose: Wetterbasiert laden mit optimaler Haus-Reserve
Verbrauch: Maximaler Strom ins Auto, Stopp bei fehlendem PV

Kalenderbasierte Planung

Im Autokalender hinterlegst du, wann das Auto gebraucht wird. Der Solarmanager berechnet automatisch, wann und wie schnell geladen werden muss — bei einem variablen Stromtarif wird versucht, zur günstigsten Uhrzeit zu laden.

Optional kann ein Ladelimit pro Termin gesetzt werden: Das Auto muss z.B. nur auf 80% geladen sein, nicht auf 100%.

Intelligentes Akku-Management

Der Hausakku wird automatisch gesteuert: Reicht die PV-Prognose für den restlichen Tag, wird der Akku erst später geladen — damit morgens mehr Strom fürs Auto oder den Haushalt verfügbar ist.

Abends berechnet der Solarmanager, ob der Akku bis zum nächsten Morgen reicht und passt die Entladeleistung entsprechend an — für möglichst wenig Netzbezug über Nacht.

Eigene PV-Prognose

Der Solarmanager berechnet eine eigene PV-Ertragsprognose anhand aktueller Wettermodelle — abgestimmt auf deine Anlage, Ausrichtung und Standort. Per Machine Learning wird die Prognose mit jeder Woche genauer. So weiß das System schon morgens, wieviel Strom über den Tag kommt, und verteilt die Energie optimal auf Auto, Akku und Haushalt.

Ladesimulation

Wann ist das Auto voll? Die integrierte Simulation berechnet anhand der aktuellen Wetterprognose und des Ladestands, wie lange die Ladung noch dauert. So kannst du spontane Fahrten besser planen und siehst auf einen Blick, ob das Auto rechtzeitig geladen ist.

100% lokal — deine Daten bleiben bei dir

Der Solarmanager läuft komplett auf deinem eigenen Raspberry Pi oder Server. Keine Cloud, kein Abo, keine Abhängigkeit von externen Diensten. Deine Energiedaten verlassen nie dein Netzwerk.

Variable Stromtarife nutzen

Bei dynamischen Stromtarifen (z.B. Tibber, aWATTar) wird automatisch dann aus dem Netz geladen, wenn der Strom am günstigsten ist — kombiniert mit der PV-Prognose für maximale Ersparnis.

So sieht's aus

Übersichtliches Interface für volle Kontrolle über dein Energiesystem

Dashboard Übersicht

Dashboard

Live-Übersicht mit PV-Produktion, aktuellem Verbrauch, Akku-Status und Wettervorhersage. Alles auf einen Blick — optimiert für Desktop und Mobile.

PV-Prognose

PV-Prognose

Eigene Ertragsprognose auf Basis aktueller Wettermodelle — abgestimmt auf deine Anlage. Vergleich von tatsächlicher Erzeugung mit der Vorhersage in Echtzeit.

Live-Monitoring

Live-Monitoring

Echtzeit-Leistungskurven mit Produktion, Verbrauch, Wallbox und Akku. Detaillierte Graphen zeigen den Energiefluss über den gesamten Tag.

Energieverteilung

Intelligente Energieverteilung

Der PV-Strom wird automatisch auf alle Verbraucher verteilt. Das System erkennt, welche Geräte ihr Ziel erreicht haben — voller Akku, Warmwasser auf Temperatur oder Auto am Ladelimit — und gibt deren Budget sofort für die nächsten Verbraucher frei.

Energieverteilung Detail — Energiefluss zwischen Solar, Speicher, Netz und Verbrauchern

Energiefluss im Detail

Auf einen Blick sehen, wohin der Strom fließt: von der PV-Anlage über Speicher und Netz bis zu jedem einzelnen Verbraucher — mit Echtzeit-Leistungswerten in kW.

Prioritätenliste

Konfigurierbare Prioritäten

Per Drag-and-Drop festlegen, ob zuerst das Auto, der Akku oder die Warmwasser-Heizung Strom bekommt. Die Reihenfolge bestimmt, welches Gerät bei knappem PV-Strom zuerst versorgt wird.

Verbraucher-Prognose

Verbraucher-Prognose

Wann lohnt es sich, Spülmaschine, Waschmaschine oder Herd einzuschalten? Die Prognose zeigt den optimalen Startzeitpunkt für Großverbraucher — damit möglichst viel Strom direkt von der PV genutzt wird statt aus dem Netz.

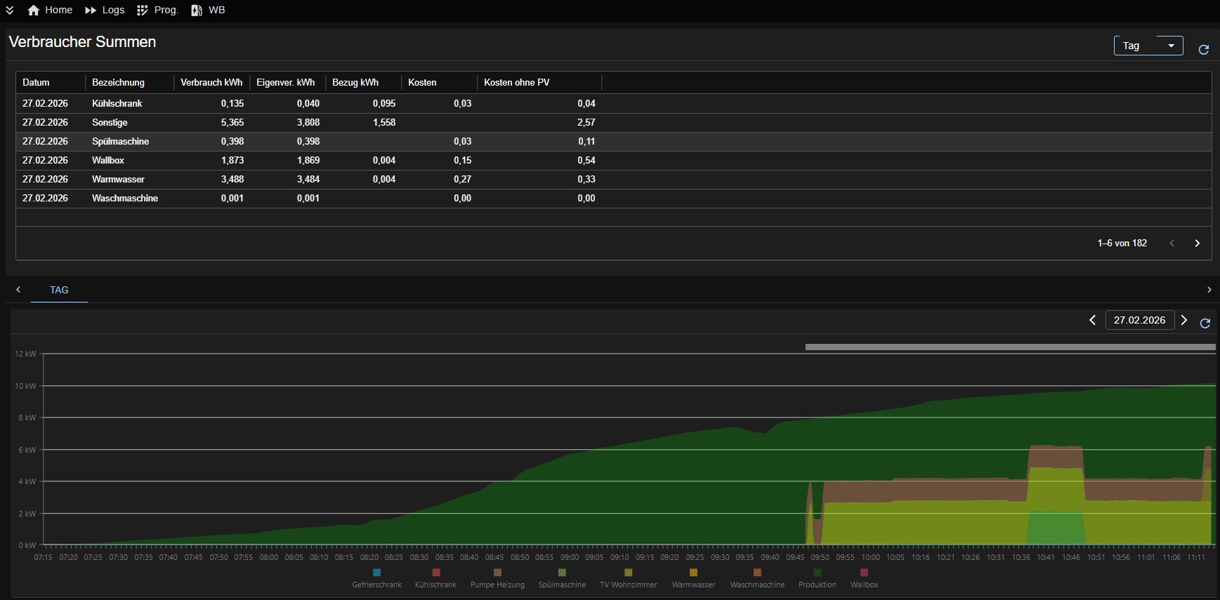
Verbraucher-Auswertung

Verbraucher-Auswertung

Detaillierte Aufschlüsselung pro Gerät: Verbrauch in kWh, Eigenverbrauchs- und Bezugsanteil, Kosten — mit Tagesgraph zur Visualisierung.

Monatsvergleich

Monats- und Jahresvergleich

PV-Produktion und Netzbezug über mehrere Jahre vergleichen. Erkenne Trends und optimiere deinen Eigenverbrauch langfristig.

Jahresübersicht

Jahresübersicht

Komplette Jahresstatistik: Produktion, Eigenverbrauch, Kosten, EEG-Ertrag und vermiedenes CO₂ — alles auf einer Seite.

Kostenvergleich

Kostenvergleich

Was kostet das Laden wirklich? Vergleich von Bezugskosten, Direktverbrauch und den eingesparten Dieselkosten pro Monat.

PV-Strings Monatsvergleich

PV-Strings

Vergleich einzelner PV-Strings nach Ausrichtung: Süd-Ost, Nord-West, Balkonkraftwerk — als Monats- oder Tagesverlauf.

Simulation

Simulation

Ladesimulation: Wann ist das Auto voll bei aktuellem Wetter? Plane deine Fahrten mit Echtzeit-Prognosen.

Simulation mit Prognose und Ist-Daten — Produktion, Verbrauch, Wallbox und Einspeisung

Prognose vs. Ist-Daten

Prognose und tatsächliche Werte im direkten Vergleich: Produktion, Verbrauch, Wallbox-Ladung und Einspeisung — übersichtlich als Tagesverlauf dargestellt.

Einstellungen

Einstellungen

PV-Anlagen, Akkus, Wallboxen, Autos und Prognosen konfigurieren. Flexibel anpassbar an jede Anlagenkonfiguration.

Technische Highlights

Gebaut für Datenschutz, Flexibilität und Unabhängigkeit

Raspberry Pi

Docker

Kein Cloud-Zwang

Variable Tarife

ML-Prognosen

In Minuten installiert

Mit Docker ist der Solarmanager in wenigen Schritten einsatzbereit.

Terminal
wget https://raw.githubusercontent.com/BBessler/Solarmanager/main/install/setup_docker.sh
chmod +x setup_docker.sh
./setup_docker.sh
Zur Installationsanleitung